Documentation du Dashboard Détaillé¶
Introduction¶
Ce document détaille les métriques et la disposition du dashboard détaillé pour les serveurs d'application et de base de données. Ce dashboard offre une vue approfondie des performances et de l'état du système, avec une organisation améliorée et des icônes pour une meilleure lisibilité.
🎨 Représentations des Dashboards¶
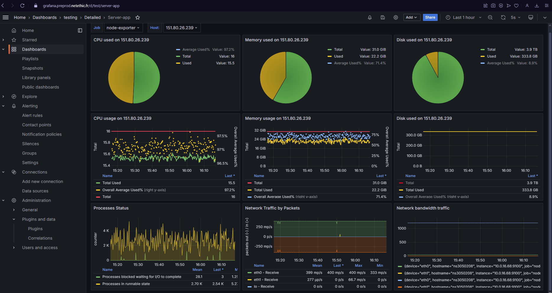
Dashboard detaillée pour les serveurs d'application¶

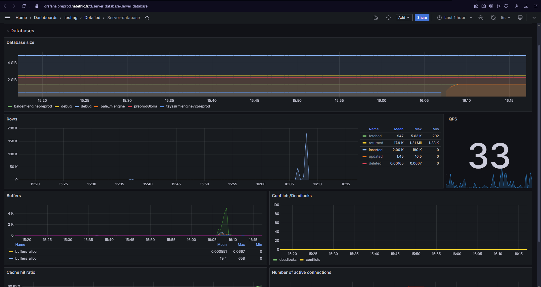
Dashboard détaillée pour les serveurs de base de données¶

Métriques détaillées¶
🖥️ Système¶
1. 📊 CPU & RAM¶
- Type de graphique : Graphique combiné (ligne)
- Description : Affiche l'utilisation du CPU et de la RAM sur le même graphique
- Exemple :
^ Utilisation (%) | | CPU /\ RAM --- | / \ ---- | ----/ \----/ | / +-----------------------------> Temps
2. 💽 Disque & 📡 Bande Passante¶
- Type de graphique : Graphique combiné (ligne)
- Description : Montre l'utilisation du disque et de la bande passante
- Exemple : Similaire au graphique CPU & RAM
🚀 Performance¶
3. 🌐 Trafic Réseau¶
- Type de graphique : Graphique en barres empilées
- Description : Trafic réseau par type de paquet (TCP, UDP, ICMP, etc.)
- Exemple :
^ Packets | | [####] | [###] [####] | [##] [###] [####] | [#] [##] [###] +-----------------------------> TCP UDP ICMP Autres
4. ⚙️ Statut des Process¶
- Type de graphique : Tableau avec indicateurs colorés
- Description : État des processus critiques
- Exemple :
| Process | Status | CPU | Memory | |-------------|--------|-----|--------| | Web Server | 🟢 | 30% | 500MB | | App Server | 🟢 | 45% | 1.2GB | | Cron Jobs | 🟡 | 10% | 200MB | | Load Balancer| 🟢 | 15% | 300MB |
💾 Base de données¶
5. 📁 Taille des BDs¶
- Type de graphique : Treemap
- Description : Visualisation de la taille relative de chaque base de données
- Exemple :
+------------------+------------------+ | | | | DB1 | DB2 | | 100GB | 60GB | | | | +------------------+------------------+ | DB3 | DB4 | | 30GB | 10GB | +------------------+------------------+
6. 🔢 Opérations Lignes¶
- Type de graphique : Graphique en aires empilées
- Description : Nombre d'opérations sur les lignes par type (Deleted, Inserted, Updated, Fetched)
- Exemple :
^ Opérations | | [Fetched ] | [Updated ] | [Inserted] | [Deleted ] +-----------------------------> Temps
7. ⏳ Temps de Requête¶
- Type de graphique : Heatmap
- Description : Visualisation des temps de requête au fil du temps
- Exemple :
^ Requêtes | | [####] | [###] | [##] | [#] +-----------------------------> Temps Légende: # = 10ms, ## = 100ms, ### = 1s, #### = 10s+
🚨 Alertes¶
8. 🔒 Deadlocks¶
- Type de graphique : Compteur et graphique en ligne
- Description : Nombre de deadlocks détectés
- Exemple :
Deadlocks: 5 ^ | * | * * | * * | * * +--------------------> Temps
9. 📢 Notifications¶
- Type de graphique : Liste déroulante
- Description : Affiche les dernières notifications et alertes du système
- Exemple :
[!] Espace disque faible sur le serveur DB2 [!] Pic de CPU détecté à 14:30 [i] Mise à jour système programmée pour 02:00
🔄 Cache & Buffers¶
10. 🎯 Cache Hit Ratio (Redis)¶
- Type de graphique : Jauge et graphique en ligne
- Description : Taux de succès du cache Redis
- Exemple :
[#########] 95% hit ratio ^ % | 100 _____ | 90 / \ | 80/ | 70 +--------------------> Temps
11. 🧠 Utilisation Buffer¶
- Type de graphique : Jauge
- Description : Utilisation des buffers de la base de données
- Exemple :
[||||||||--] 80% utilisé
⏱️ Performances BDs¶
12. 📈 Requêtes/sec¶
- Type de graphique : Graphique en ligne
- Description : Nombre de requêtes par seconde traitées par la base de données
- Exemple :
^ Req/s | | /\ | / \ /\ | / \ / \ | / \/ \ +--------------------> Temps